Отчеты по статистике звонков в личном кабинете
Благодаря статистическим отчетам, в Виртуальной АТС вы сможете следить за динамикой звонков в компанию, оценивать работу сотрудников, анализировать эффективность рекламных кампаний прямо в интерфейсе АТС, а также контролировать обработку пропущенных вызовов и многое другое.
Обратите внимание
Чтобы получить доступ к отчетам, подключите опцию «Расширенная статистика» в разделе «Финансы».Отчет по количеству звонков
В «Отчете по количеству звонков» отображаются совокупные данные по работе со звонками в вашей компании.
Как настроить отчет?
- Соберите данные по дням, неделям или месяцам.
- Отсортируйте звонки за определенный период (неделя, месяц, три месяца или год).
- Выберите удобное представление статистики: столбчатый или линейный график либо круговая диаграмма.
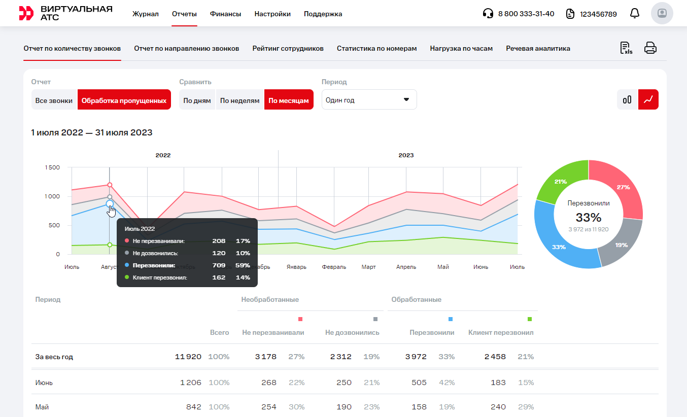
Отчет по пропущенным звонкам
Благодаря отчету «Обработка пропущенных» руководитель будет знать не только количество, но и структуру непринятых звонков – сколько из них сотрудники обработали, а сколько так и остались неотвеченными. Это позволит оценить в динамике, как меняется ситуация с обработкой пропущенных, и принять меры, если необработанных вызовов становится больше.
Чтобы подробнее узнать о том, как менеджеры обрабатывают неотвеченные звонки, в «Отчете по количеству звонков» перейдите на вкладку «Обработка пропущенных» и наведите курсор на интересующую вас область на горизонтальном графике или круговой диаграмме.
На всплывающей подсказке вы сможете увидеть статусы пропущенных, количество таких звонков, а также их процентное соотношение к общему числу неотвеченных вызовов.
В таблице под графиками данные по всем пропущенным звонкам удобно разнесены по двум столбцам с указанием статуса – «Необработанные» (менеджеры не перезванивали или не дозвонились) и «Обработанные» (менеджеры перезвонили либо клиент перезвонил сам).
Отчет по отделу
В отчете по отделу руководители отделов могут контролировать результаты работы своего подразделения по KPI.
В сводке по всем звонкам можно отслеживать количество звонков, качество обслуживания и средние показатели как по отделу в целом, так и по каждому сотруднику отдела. Также вы можете задать длительность целевых звонков, чтобы оценивать, какая доля вызовов соответствует KPI. Подробнее о том, какие задачи поможет решить этот отчет, — в статье Возможности отчета «Звонки отдела».
Вкладка «Как пропустили» поможет разобраться, почему звонки остаются без ответа и кто из сотрудников пропускает чаще остальных. Подробнее о том, как улучшить ситуацию с пропущенными — в статье Возможности отчета по отделу «Как пропустили».
Отчет по направлению звонков
Отчет позволяет проанализировать, куда чаще всего звонят ваши сотрудники.
Рейтинг сотрудников
Отчет «Рейтинг сотрудников» позволяет вам оценить эффективность работы сотрудников вашей компании.
Отчет рассчитывает средние показатели эффективности по вашей компании и представляет информацию по эффективности каждого из сотрудников с учетом того, выше или ниже показатели его эффективности относительно средних значений по вашей компании.
В настройках отчета вы можете выбрать два режима рабочего времени, с учетом которого будет производиться расчет показателей: круглосуточный или восьмичасовой.
Обратите внимание!
Узнать статистику по звонкам за любое время и по любому сотруднику можно не только в веб-интерфейсе Виртуальной АТС, но и в удобном и бесплатном мобильном приложении.Статистика по номерам
Отчет «Статистика по номерам» позволяет анализировать эффективность рекламных кампаний прямо в интерфейсе АТС, без необходимости подключать сторонний коллтрекинг. Выберите номера, которые вы хотите сравнить, и АТС покажет:
- сколько звонков приняли или пропустили сотрудники на каждом из отмеченных номеров за выбранный период;
- сколько уникальных клиентов позвонило на номера компании.
Чтобы посчитать количество уникальных клиентов, позвонивших в компанию за указанный период, АТС анализирует все звонки. Если за неделю номер А позвонил в компанию 5 раз, а номер Б – 3 раза, то общее количество входящих вызовов будет равно 8, а количество уникальных клиентов – 2.
Если на один рекламный канал у вас выделено несколько номеров, вы можете объединить их в группы и дать им названия — анализировать эффективность различных источников рекламы станет еще удобнее.
Чтобы объединить номера в группу, в поле «Номер телефона» выберите нужные номера и нажмите «Создать список».
Объединяя номера в группы, вы можете не только оценивать эффективность рекламных каналов, но и сравнивать между собой отделы компании – какой из них уделяет общению с клиентами больше внимания или чаще пропускает звонки. Для этого в отчете «Статистика по номерам» создайте списки номеров отделов (например, «Интернет-магазин», «Оптовый отдел» и т.п.).
Обратите внимание
АТС оставляет возможность выбирать для анализа одновременно и группы номеров, и отдельные номера из этих групп. В таком случае общее количество звонков на выбранные номера и группы номеров будет искажено – звонки на номер, входящий в группу, будут учтены дважды. Будьте внимательны и настраивайте отчет «Статистика по номерам» правильно.Нагрузка по часам
Отчет «Нагрузка по часам» дает представление о том, в какое время количество звонков в компанию максимально, а значит, необходимо, чтобы все сотрудники были готовы поднять трубку. А еще, вероятно, благодаря этому отчету вы пересмотрите время начала и окончания рабочего дня, если окажется, что существенная часть звонков поступает в нерабочие часы.
Вы можете посмотреть в отчете нагрузку по часам в разрезе всех звонков или для разных типов ー входящих и исходящих (с делением на успешные и неуспешные), а также оценить среднее время ожидания клиента на линии в зависимости от времени звонка. Подробности – в статье Возможности отчета «Нагрузка по часам»